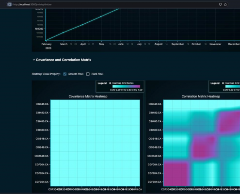
Technology Infrastructure & Expertise
Integrated Front, Middle & Back-Office platform
Our partners operate as an IT – Software, Solutions and Services business, specializing in data management and business processing solutions and services. This supports all levels of operations in the most compliant of terms.































